EnGarde Cloud Email Security Real-Time Insights
EnGarde Cloud Email Security Keeps Companies
Ahead of The Latest Threats

Your Email Security - At Your Fingertips
EnGarde Cloud Email Security Dashboard features a user-friendly interactive interface that allows you to view your organization's overall threat level at a glance and in real time.
Data is presented both numerically and graphically, making it easy to understand and analyze across multiple timeframes, with options to customize the period of analysis.
Multi- tenant capabilities allow you to view and manage client-specific data effortlessly. The custom filters offer a tailored experience, enabling users to drill down into the exact data they need.
See what we see - protection you can believe in.
Interactive Email Protection Dashboard
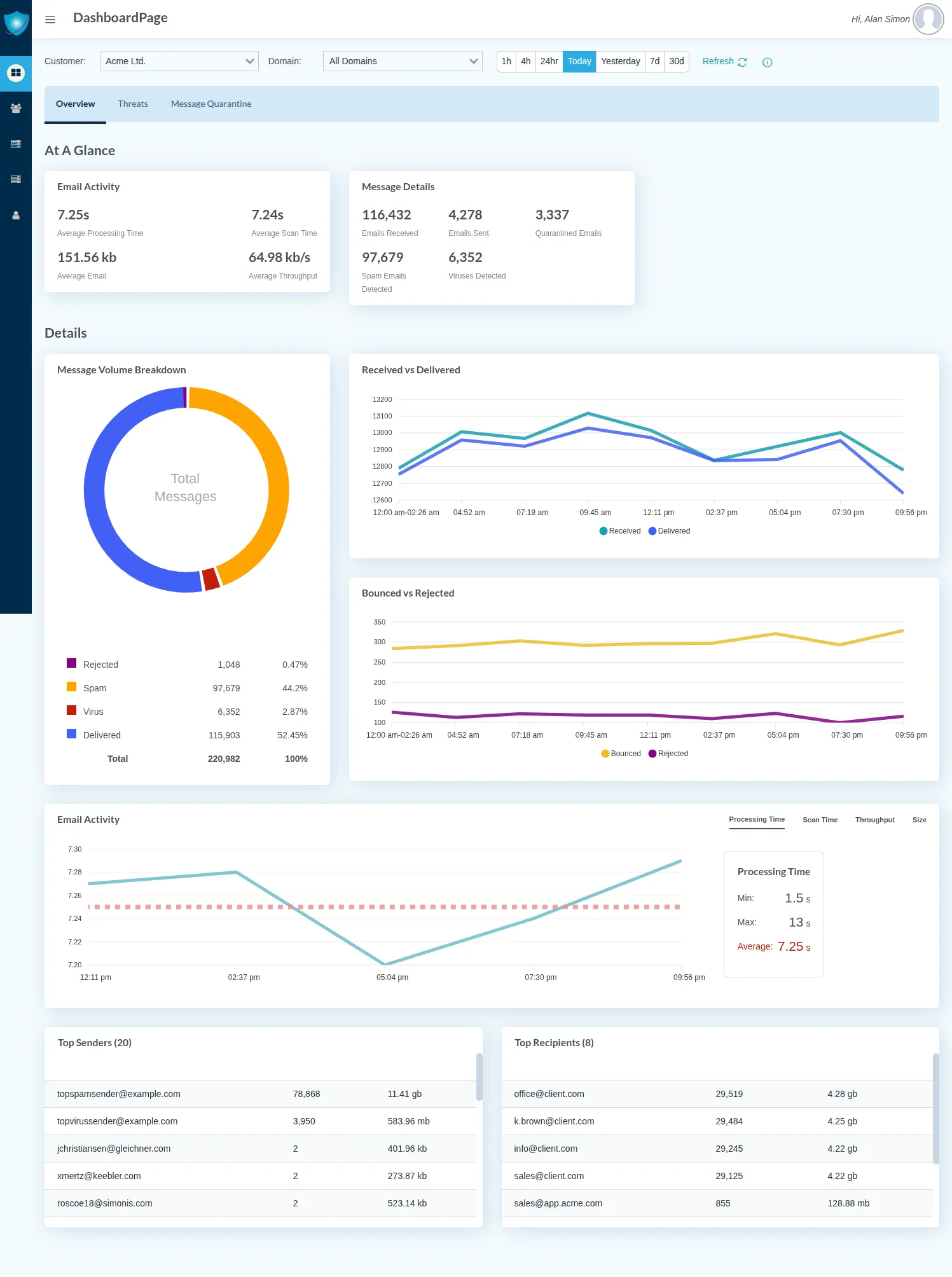
The Dashboard provides valuable real-time insight into the security of your email, helping you pinpoint the threats targeting your business and the most highly targeted individuals within your organization so you can make better cybersecurity decisions - without any additional investment. A user-friendly interface presents data both numerically and graphically and features integrated reporting, simplifying administration, increasing operational efficiency, and cutting management overhead for companies of all sizes in all industries.
- Overall email activity
- Email volume by type
- Delivery & processing details
- Top sender/recipients
Monitor, Inspect, Act—All in One Place
Prevent sophisticated business email compromise attacks, monitor your most targeted users, and manage quarantined emails seamlessly—all with a unified, AI-driven platform.
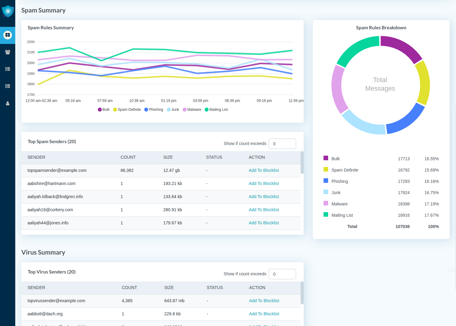
Quarantine at a glance
Filter messages by type/time/date/size
View full message details
Inspect message content
Take action delete/release

EnGarde Cloud Email Security Dashboard Notable Features
User-friendly interactive interface presents data both numerically and graphically
Multiple timeframe options for viewing data
Information is updated in real-time, saved for future analysis and presented in automatically-generated reports
Mobile-friendly display
Tenant capabilities enable MSPs to easily view client data
Custom filters
Real-Time Protection, Real-Time Results. Stay Ahead of Emerging Threats with Guardian Digital EnGarde Cloud
Email Security


EnGarde Cloud Email Security Dashboard
Key Benefits
Cuts management overhead with increased visibility and integrated reporting
Enables improved cybersecurity planning and allocation of resources
Simplifies administration and saves time with a straightforward visual overview of your email security data for the time frame you select
Offers a mobile-friendly display that allows your email security intelligence to travel with you
Enables MSPs to easily view client data with tenant capabilities
Makes it easy to communicate with and get real-time advice from security experts
Improves the quality, transparency, and accessibility of your email security management
EnGarde Cloud Email Security FAQs
The Guardian Digital EnGarde Cloud Email Security Dashboard is a fully-managed, AI-powered email security platform designed to enhance an organization's email security posture by providing complete visibility into email-related threats. This intuitive dashboard offers real-time insights into advanced threats targeting businesses and their most vulnerable individuals, providing proactive protection. It features an interactive interface that presents data in both numerical and graphical formats, enabling security teams to make informed cybersecurity decisions efficiently. The dashboard simplifies administration by facilitating comprehensive management of an email domain, including customizable filters and integrated reporting, thus improving operational efficiency and reducing overhead. Additionally, its mobile-friendly display prioritizes accessibility, fostering improved communication and policy enforcement through a collaborative partnership with Guardian Digital security experts.










AT &T
Sansone Auto Mall
Chicago
BCMC
Piedmont
Jersey Shore 



